Ö÷Ò³ > ½â¾ö¹æ»® > ¹«°²ÐÅÏ¢»¯ > Öǻ۽»¹Ü > ´óÊý¾Ý¶½²éƽ̨
´óÊý¾Ý¶½²éƽ̨
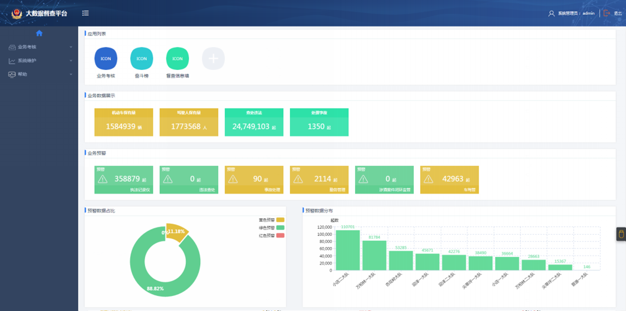
- ÀûÓôóÊý¾Ý¼¼Êõ¼¯³ÉÖ´ÇÚ¡¢·¨ÂÉÓйظ÷ϵͳ½á¹¹»¯¡¢·Ç½á¹¹»¯Êý¾Ý£¬ÊµÏÖÏàÓ¦»ý·ÖÍÆËã¡¢·¨ÂɼලԤ¾¯µÈ£»
- ͨ¹ý¸ö±ðÃñ¾¯Ö´ÇÚ·¨ÂÉÄÚÈݵķÖÎö¼°¿ÉÊÓ»¯Õ¹Ê¾£¬Ãñ¾¯Ö®¼ä¡¢ÖжÓÖ®¼äµÄºáÏò±ÈÁ¦£¬Òý·¢¹¤×÷×Ô¶¯ÐԺͻý¼«ÐÔ£»
- ÍÆËͰ¸Àý·Ö½â¡¢·¨ÂÉÁìµ¼¶¨¼û£¬×éÖ¯·¢Õ¹·¨ÂÉ»áÉ̵ȣ¬Íƶ¯¹æ·¶·¨ÂÉ£»
- ÍÆËÍ·¨ÂɼලºÍ·¨ÂÉÔ¤¾¯µÈÐÅÏ¢¡¢×ÊÁÏ£¬Ô¤·ÀºÍ½â³ý·¨ÂÉÖдæÔڵķçÏÕÒþ»¼£»
- ͨ¹ýϵͳ·¢Õ¹Ö´ÇÚ·¨ÂÉÄÚÈÝ×ÔѧºÍ²âÆÀ£¬Ìá¸ßÃñ¾¯Ë¾·¨ËØÑøºÍ¹æ·¶·¨ÂÉÄÜÁ¦£»
- ÀûÓÃÒÆ¶¯APP¼¼Êõ£¬Ê¹Ãñ¾¯³ä·ÖÀûÓÃË鯬»¯¹¦·ò½øÐй淶½ø½¨¡¢·¨ÂÉÔ¤¾¯½Ó¹Ü·´À¡¡¢·¨Âɶ¯Ì¬°ä²¼¡¢ÆÀÒé¡¢»¥¶¯£¬ÍƽøÍŶÓÐÖúºÍ×ÔÉí¸ßÂý¸Ó×¢ÈÏͬ¸Ð¡£
ɨһɨ¹Ø×¢
°æÈ¨ËùÓУº2019?²¨±ÒÇ®°ü¹ÙÍø ¹¤ÐŲ¿µÇ¼Ç£ºÂ³ICP±¸09096067ºÅ
³¹«Íø°²±¸£º37069302000219ºÅ?











